The free edition of Pandora FMS, maintained by the community
Open monitoring. UNIX in spirit: small, clear, modifiable
Install Pandora OPEN easily
Choose your preferred method: Docker for immediate startup or installation from source for Linux and Ubuntu environments. In both cases, you will have a fully open, flexible monitoring platform ready to integrate into your infrastructure.
mkdir $HOME/pandora; cd $HOME/pandora
curl -fSsL -O https://raw.githubusercontent.com/pandorafms/pandora-open/main/extra/docker/docker-compose.yml
docker compose -f docker-compose.yml up
sudo dnf install -y make tar git git-lfs rsync nano sed
git clone https://github.com/pandorafms/pandora-open.git
make && sudo make install
sudo apt install make tar git git-lfs rsync nano inetutils-ping sed -y
git clone https://github.com/pandorafms/pandora-open.git
make && sudo make install
What is Pandora Open?
Pandora Open is the fully free edition of Pandora FMS. Its purpose is to provide a stable, understandable, and modifiable monitoring foundation for administrators and teams who prefer to work with open, auditable software without dependencies on commercial services.
The project is entirely community-maintained: reviews, patches, technical decisions, and the roadmap are public and recorded in the repository. There are no proprietary components, no reserved features, and no modules subject to external licenses.
All code has been released under GPLv2 since 2004. The repository contains the complete development history, including active branches, legacy changes, design decisions, and third-party contributions. The development cycle is transparent: what gets merged, what is rejected, and why is publicly documented.
Pandora Open does not provide commercial support, warranties, or associated services. What is distributed is code that anyone can study, modify, or adapt to their needs, in accordance with the GPLv2 and the project’s community governance.
What does Pandora Open include?
Observability and monitoring
Pandora Open delivers a complete observability layer for any infrastructure, combining remote monitoring, advanced network testing, and local agents for Windows, Linux, and Mac. Its unified approach enables asset discovery and supervision of critical services.
- Remote monitoring (SNMP, TCP, HTTP, ICMP, WMI, SSH)
- Customizable plugins
- Native agents
- Network discovery
- Network mapping
- SNMP explorer
- SNMP traps console
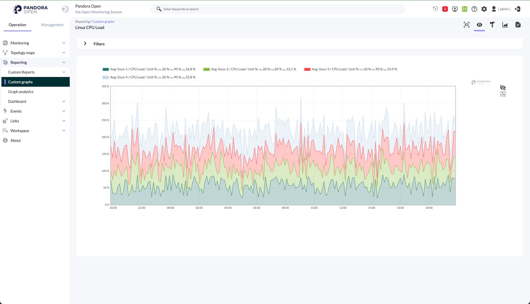
- Historical graphs
Visual dashboards and data visualization
Pandora Open enables the creation of visual dashboards, custom views, and GIS maps that transform telemetry into actionable information. Its visualization engine supports trend analysis, scheduled reporting, and a clear overview of the entire infrastructure status.
- Customizable visual screens
- Dashboards and scorecards
- Real-time geographic maps (GIS)
- Scheduled reports
Customization and flexibility
Pandora Open guarantees a fully open, adaptable, and community-oriented environment. It runs on Linux or BSD, supports visual customization through CSS, and offers multilingual capabilities, preserving the essence of free software.
- Server on Linux or BSD
- Multilingual support
- Visual customization with CSS
- Open architecture
Management, automation and integrations
With a flexible and open approach, Pandora Open integrates intelligent alerts, automation workflows, and a REST API to extend its capabilities. The platform supports inventory management, multitenant environments, and operates on an open database designed to scale without restrictions.
- Alerts and notifications
- REST API
- Open database (MariaDB)
- Internal auditing
- Asset inventory
- Multitenant support
Move to monitoring without lock-in: Pandora OPEN gives you real control, open code and the freedom to evolve at your own pace
Project principles
Pandora Open Manifesto
The Pandora Open Manifesto defines the project’s values and commitments: full code openness, transparent collaboration, and technical meritocracy, fostering a responsible community that contributes and shares without commercial pressure, protecting software freedom and the overall integrity.
Governance guidelines
Governance in an Open Source project defines how changes are decided, who maintains the code, and how disagreements are managed, ensuring transparency, open participation, and technical rigor through agreed rules that preserve continuity, development stability, and the project vision.
Community as support
Technical support is provided exclusively through the
Flexible and transparent deployment
Official packages, scripts, and containers are published in open repositories. Any user can review, adapt, or automate deployment according to their needs.
General and license
What is the difference between Pandora OPEN and Pandora FMS?
Pandora OPEN is the 100% free branch of Pandora FMS starting from version 777. It shares the same origin but is separated from the commercial version and follows a purely open source development path.
Are there functional differences?
Yes. However, if you previously used Pandora FMS Community, you do not lose functionality: Pandora OPEN maintains all open capabilities and even includes some former Enterprise features, such as remote editing of agent configuration files.
Will there be updates to the Open version?
Yes. New versions and fixes are published in the GitHub code repository, from where you can update your environment whenever needed.
Can I offer services to third parties with Pandora OPEN?
Yes. You may provide managed services, consulting, or support based on Pandora OPEN without restrictions from the project.
Can I purchase official support for Pandora OPEN?
Any company may offer support for Pandora OPEN, but there is no “official” provider certified by the project. Support is always contracted privately.
Is there a company behind Pandora OPEN?
The company that owns the Pandora FMS trademark contributes code and retains intellectual property of the brand, but it does not provide support, warranties, or commercial services associated with Pandora OPEN.
Can I use Pandora OPEN in critical or production environments?
Yes. GPLv2 does not restrict production use. However, Pandora OPEN provides no warranties, so responsibility lies with the deploying organization or the support provider.
Can I monetize services based on Pandora OPEN?
Yes. GPLv2 allows selling services, support, or integrations as long as any redistributed code remains under GPLv2 and its terms are respected.
What is the relationship between Pandora OPEN and the former Community version?
Pandora OPEN is the natural continuation of Pandora FMS Community. It maintains the same functional base and free spirit, but with even more open development and no direct dependency on commercial decisions.
Community and governance
Who maintains Pandora OPEN?
The project is maintained by the community through the public repository. Each change undergoes technical review. Some developers linked to Pandora FMS contribute, but maintenance does not follow a commercial agenda.
How are integrations decided?
Contributions are submitted via pull request on GitHub. They are reviewed for technical coherence, stability impact, and compliance with project rules. The community may debate each proposal.
How are vulnerabilities or security patches handled?
Any user can report issues on GitHub. Fixes are published openly when ready. There is no SLA or guaranteed timeline; the pace is set by the community.
Is there a public roadmap?
Development is open, and priorities are reflected in repository issues, discussions, and active branches. There is no closed roadmap controlled by a commercial entity.
Where can I get technical help?
All technical issues, bug reports, and feature requests are managed exclusively through the GitHub Issue Tracker in the pandora-open project. Please open a ticket there to receive assistance from the maintainers and the community.
What if something does not work as expected?
Check logs, enable debug mode, and gather relevant information. Then publish a GitHub issue so the community can analyze and guide you.
Deployment and requirements
Is Pandora OPEN compatible with Pandora FMS Enterprise?
At the agent and basic architecture level, yes: remote plugins, agents, scripts, and SQL queries will continue to work. Proprietary Enterprise features are not included and are not interchangeable.
Does Pandora OPEN have official installers or packages?
Source code is available on GitHub. Binary packages may be generated by the community or third parties. An automatic installation script exists, but there are no “official” commercial builds with support.
Does Pandora OPEN require a specific database?
It is designed to work with MySQL or MariaDB. Other databases may function with adaptations but are not officially supported or tested by the project.
Can I deploy Pandora OPEN in containers?
Yes. The project does not distribute official images, but the community may create Docker or Podman containers. As long as GPLv2 is respected, any image is valid.
Do I need advanced knowledge to use Pandora OPEN?
No. With basic Linux knowledge, configuration file editing, and terminal usage, you can perform an initial deployment. Complexity depends on what you intend to monitor.
How do I get started with monitoring?
Install the server, deploy an agent on a test machine, and verify data flow in the console. The repository includes minimal examples and basic documentation to help you build your environment.
Security, data and integrations
Does Pandora OPEN include telemetry or proprietary components?
No. All code is open, auditable, and available in the public repository. No closed binaries or hidden telemetry mechanisms are included.
What about plugins or extensions?
Free plugins remain available in public repositories. Commercial or proprietary plugins are not part of Pandora OPEN and cannot be distributed with the project due to licensing constraints.
Does Pandora OPEN collect user data?
No. The system does not send information to external services by default. Any operation is visible and can be reviewed directly in the code.
Can I integrate Pandora OPEN with other tools?
Yes. You can integrate it with any solution that does not depend on proprietary code. The community may contribute connectors, scripts, and API usage within the repository.
What happens if I stop updating Pandora OPEN?
Nothing in the short term: the system will continue running. However, using outdated versions implies assuming security and compatibility risks on the part of the organization managing the platform.



